/ Blog

What's New at Crowdin: October 2025

9 min read
October 2025 Crowdin Localization Updates

This month, we are introducing three significant new features.

All three are currently available by invitation only.

  • Crowdin Apps Vibe Coding: Build Crowdin apps simply by describing them to the AI.
  • Crowdin Automator: Like Zapier, right in Crowdin, AI-powered.
  • Video dubbing: a fully fledged AI dubbing tool.

Each feature is a new piece of technology that we are actively refining. We would love to hear your thoughts and feedback to help us perfect them and ensure they are useful.

We’ve also added a Website Context Extractor that uses AI to provide your headless CMS text segments with real context from your website, several Crowdin Store app updates, support for Figma Buzz, and more.

Dubbing Studio Now Supports Video Dubbing

A few months ago, we launched Dubbing Studio, offering game developers technology to synthesise AI voices in both the source and target languages. Today, we’re excited to share a big update: it now supports video dubbing.

This means you can now localize everything — all your files and all your videos — in one place. You don’t need a separate tool for video anymore.

How Video Dubbing in Crowdin Works

Here’s a simple look at what this update lets you do:

  • Simply upload your video to get an AI-powered transcript of the dialogue.
  • If you already have a transcription, you can also upload an existing .srt file.
  • You translate all the dialogue inside the familiar Crowdin Editor.
  • For now, we integrate with ElevenLabs to generate AI voices. You can choose the voice for your video, music, and sound effects. (By the way, Crowdin would clone the voice of every speaker via ElevenLabs right after you upload the video and use those voices for dubbing.)
  • The app automatically spots and follows different speakers in the video, keeping your translations clear and organized.

Who is this for?

  • Game localization (dub in-game cutscenes, trailers, and promotional videos).
  • Marketing & Sales (localize product demos, customer testimonials, and campaign videos).
  • E-learning (translate and dub your educational courses).

Get early access to Video Dubbing in Crowdin

Vibe-Coding of Apps: Create Any Crowdin App with AI

This update marks a huge leap forward for everyone using Crowdin. Our platform has already evolved into a fully customizable ecosystem, with over 700 apps, including integrations, custom QA checks, formats, and AI tools.

Now, with the Vibe-Coding tool created by our team, you can go even further.

Need a feature that doesn’t yet exist? Just build it yourself, no waiting, with little to no coding skills required. Create custom localization tools, automate your daily tasks, and more.

How it works:

Using a simple interface and AI chat, describe what you need in detail, functionality, purpose, and expected behavior, then wait until AI generates a custom app based on your prompt.

You’ll be able to deploy, test, and refine multiple versions of your app and use it right inside your Crowdin project.

Try Crowdin Vibe Coding for free

During the beta, everything is free to try, so you can explore, experiment, and shape the next generation of Crowdin apps. Your feedback will be the most valuable part of this experiment, helping us shape the future of app creation at Crowdin.

Crowdin Automator: Let Your Projects Run Themselves

The next major release of this month is Crowdin Automator, which helps your team save time by handling routine work automatically. You can set up simple “if this, then that” rules to assign tasks, send notifications, update files, or trigger complete AI localization workflows.

It works across your entire workspace or for specific projects. You decide when the rule runs, after certain events (like file translated or task created), on a schedule, or manually.

Crowdin Automator can cover cases like:

  • Creating and assigning tasks as soon as new files appear - even choosing the best linguist based on workload or SLA.
  • Sending reminders for overdue tasks.
  • Cross-admin notifications - when one admin performs an action (like creating a task), other admins can automatically receive alerts, even if they’re not directly involved.
  • Setting due dates dynamically with AI based on word count, priority, or users’ availability.
  • Auto-configuration of new projects - set default workflows and permissions automatically when a new project is created.

Here’s a sneak peek of how it looks:

crowdin automator example

A separate article with real automation examples and a full demo video is coming soon.

Be the first to try Crowdin Automator

AI Translation Alignment: Match Source and Translations

When using older TMS tools or separate tools for different content, it’s hard to know if all your texts are fully translated or if recent updates in the source text are reflected across all languages. That often leads to missing or outdated translations and extra stress for the managers.

With Crowdin, you can keep all your content (product UI, documentation, help articles, and marketing materials) in one place and instantly see which languages are complete and up to date.

In order to achieve this, Crowdin needs to retain the latest version of your source content, as well as all previously translated content. This is a great concept and works super well, except for the migration. When clients switch from a traditional TMS to Crowdin, it can be difficult to upload content translations to Crowdin.

To simplify your content move to Crowdin, we’ve introduced a new Translation Alignment app, that uses AI to align your source and target texts as you upload translations. It makes this app the fastest way to bring existing translations into Crowdin.

Use Case: Your team is migrating from another TMS to Crowdin and needs to upload existing translations so that each source string correctly matches its translated counterpart.

How It Works: Upload your source and translated files; the app then automatically matches each source string with its corresponding target. It works even if your strings in the file are not in the right order or the number of source and target strings does not match.

To use the app, install it > choose an AI prompt. You can either use a pre-written prompt or customize your own in the AI settings.

Real-World Example: We aligned a 672-word English-to-Spanish .docx file using the GPT-4.1 model at a total cost of only €1.36.

The app supports non-key-value formats, including .md, .html, .xml, and more.

Localize your product with Crowdin

Website Context Extractor by Crowdin

Translating website content built on a Headless CMS poses the same challenges as localising a software UI. There are lots of small text segments that are often difficult to translate without knowing where they will be used on the website. The new Website Context Extractor by Crowdin solves this problem.

Think of it as Crowdin Context Harvester, but tailored for websites and headless CMS content. The app crawls your site and uses AI to provide text segments with real context, so translators or the AI itself can see how each piece fits within the full page, and instantly generates accurate, high-quality translations.

The extractor has two key components:

  1. A website crawler that collects and maps text snippets to their actual on-page usage.
  2. An AI-powered assistant that analyzes the content and automatically adds contextual descriptions for each string.

You can run the app in two modes:

  • Manual mode, where you provide a URL (to your whole website or a separate page), select an AI model (for now, we found that GPT-4.1 works the best), and customize the prompt as needed. You can also filter strings by label or date, and optionally use Request modification (for example, to let the app crawl protected pages). After extraction, you can either apply context updates instantly or review them manually.
  • Webhook mode that automatically triggers the agent whenever a new file is uploaded or updated in Crowdin. Here, you can also enable auto-pre-translate, so every new string is instantly enriched with context and translated.

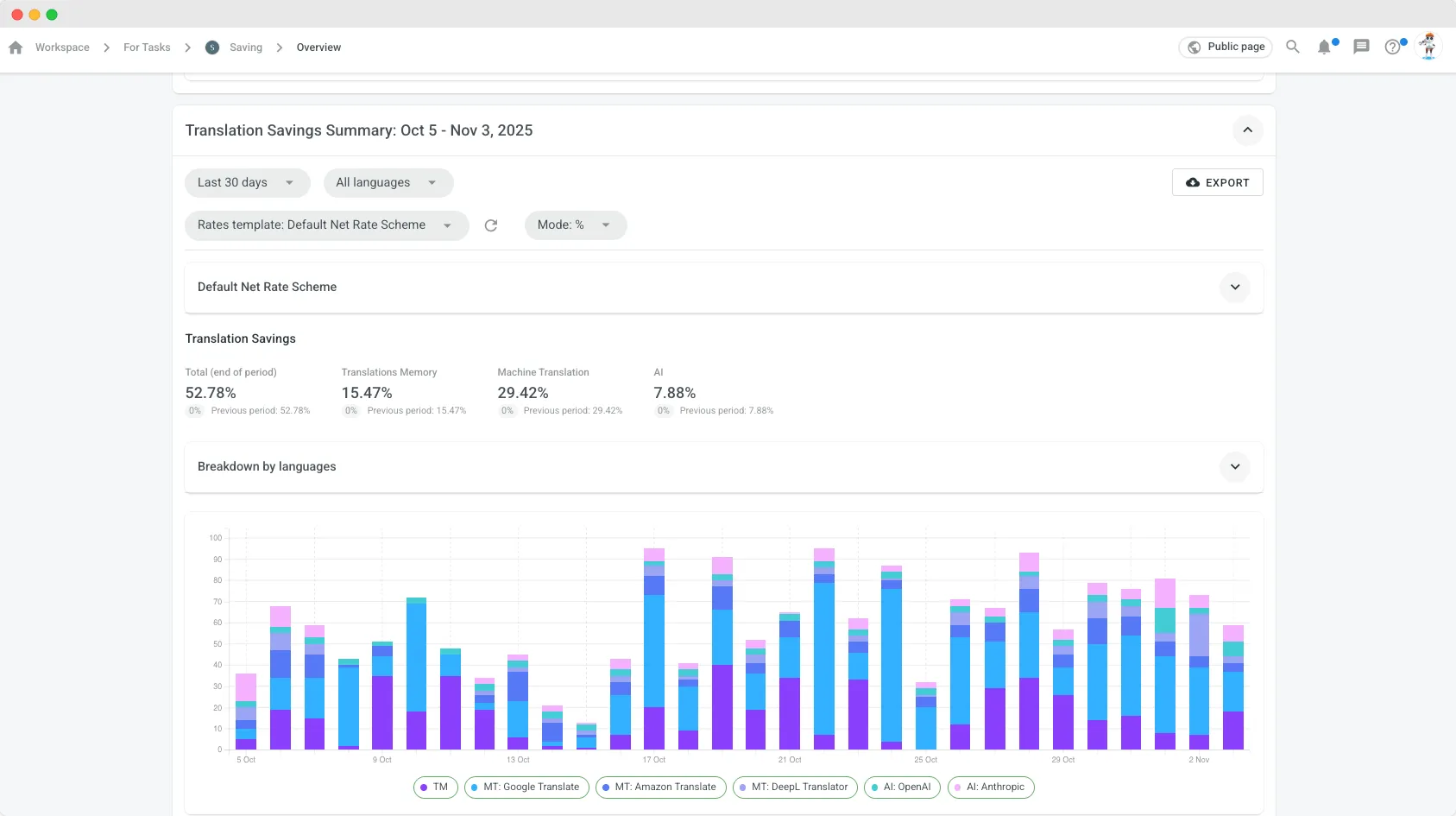
Translation Savings Report Options: by Currency or Percentage

The Translation Savings Report in Crowdin Enterprise now has two modes: by currency or by percentage.

Previously, if a custom rate template with a set currency was chosen, savings were always shown in that currency. Now you can also calculate savings in percentages, even when no template is selected.

To do that, choose a default Net Rate Scheme, which defines how much is saved depending on match type or edit distance. For example, a 100% match now means 85% savings, while a 90% match gives 45%. More details are available in the description of the Default Net Rate Scheme.

If no template is selected, Crowdin will use this default scheme automatically, ensuring that savings are calculated correctly instead of being based on edit distance only.

crowdin translation saving report

Figma Plugin: New Versions and Support for Figma Buzz

We’ve released new versions of the Crowdin Plugin for Figma (v85-v88). These updates include improvements to string fetching, updated key naming for “Element text,” a new “Skip locked elements” filter option, and several bug fixes to make localization faster and smoother.

With the launch of Figma Buzz, Crowdin now fully supports it as well. This means your brand templates and design assets can be localized immediately, helping your creative teams maintain consistency across markets.

Learn more about connecting Figma and Crowdin:

Try Crowdin Plugin for Figma

Crowdin Store

  • SurveyMonkey: a new app for translating surveys.
  • Clojure EDN: enables translation of EDN (Extensible Data Notation) files in Crowdin.
  • Resend.com: a new app for translating your email templates from Resend.
  • HelpDocs: added language mapping in app settings.
  • Salesforce Marketing Cloud: added ignore pattern option.
  • Intercom: choose whether to push only published/draft translations.
  • Kevel: specify translatable fields for individual campaigns.
  • HubSpot CMS: ability to disable content segmentation.

Localize your product with Crowdin

Agile Localization Podcast with Brave, Webflow and Riskified

New episodes of the Agile Localization Podcast are live:

Listen to the stories behind how these teams organize, scale, and improve their localization workflows.

Other Small Improvements and Handy Features

A few smaller updates to make localization in Crowdin more convenient:

  • Added native support for comments in .plist and .stringsdict files, so translators can keep full context without losing developer notes.
  • The Translation upload report now shows how many strings were added, approved, or skipped for each file. You’ll also get a link to Service Logs with full details, including possible issues such as mismatched string IDs or missing files.
  • In Crowdin Enterprise, you can now select a whole project group at once, and all its projects will be included automatically.
  • Branch merge flow and summary are now clearer — added, removed, and conflicting strings are shown in one view. You can also review string history, open strings for context, and labels now merge correctly between branches.
  • View CDN usage stats per project for better visibility and control over your resources.
  • Save only approved suggestions to TM via API

External Tools

  • GitHub Action v2.12.0 (Now outputs the pull request URL, its number, and indicates whether a new pull request was created or an existing one was reused.)
  • Java API Client 1.29.0, 1.30.0
  • Go API Client v0.17.0
  • .NET API Client 2.40.1
  • PHP API Client 1.19.0

Localize your product with Crowdin

Automate content updates, boost team collaboration, and reach new markets faster.
Free 14-day Trial
Diana Voroniak

Diana Voroniak

Diana Voroniak has been in the localization industry for over 4 years and currently leads a marketing team at Crowdin. She brings a unique perspective to the localization with her background as a translator. Her professional focus is on driving strategic growth through content, SEO, partnerships, and international events. She celebrates milestones, redesigns platforms, and spoils her dog and cat.

Share this post: